Cosa sono i Report del Servizio Clienti?
I report ti danno una visione d’insieme di tutte le richieste e le attività del servizio clienti. Ti danno più dati sulla performance del tuo team di supporto clienti, permettendoti di capire cosa può essere migliorato e cosa invece viene gestito in modo eccellente.
I report del Servizio Clienti includono tra le altre cose:
- Analisi generale completa
- Report di performance
- Classifica degli agenti
- Report sulle tag
- Report di adesione SLA
- Report registri SLA
- Disponibilità Agente
- Report Agente
- Report Canale
- Report di Dipartimento
- Report periodici
Perchè i report del servizio clienti sono essenziali per migliorare il servizio?
Bisogna sempre tenere sotto controllo i report del servizio clienti. Ti permette di migliorare il servizio, i prodotti e la tua impresa in generale, assicurandoti che i tuoi clienti si sentano sempre soddisfatti.
Considera questo esempio: potresti pensare che il tuo servizio clienti stia facendo un ottimo lavoro dato che il tempo medio di risoluzione dei ticket è 8 minuti pero, con l’aiuto dei report, potresti scoprire che in realtà i tuoi agenti stanno ricevendo molte recensioni negative in quanto sacrificano la qualità del servizio in favore di una soluzione veloce.
Dato che questi scenari sono molto comuni, utilizzare i report del servizio clienti è necessario, e va fatto regolarmente.
Cosa offre il sistema di report del servizio clienti di LiveAgent?
LiveAgent offre 11 diversi strumenti di report. Dai un’occhiata ai dettagi.
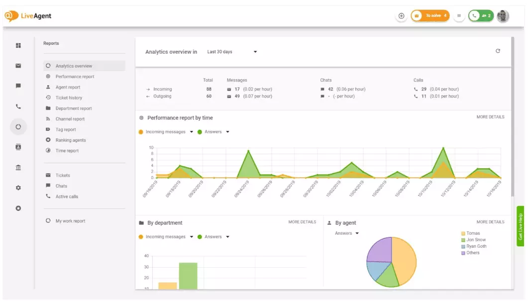
Panoramica di analisi
La panoramica di analisi ti dà un quadro completo degl isforzi del tuo servizio clienti. Ti permette di vedere le statistiche d’uso, i report di performance e i livelli di soddisfazione.
In essenza, ti dà un’anteprima di tutti i report (tag, canale, agente) disponibili su LiveAgent.

Report di Performance
Report di Performance ti danno un’idea di come i tuoi agenti stanno usando il proprio tempo. I report mostrano quanti ticket vengono gestiti dagli agenti attraverso diversi canali, e quanto tempo impiegano per rispondere.
Oltre ad essere un indicatore della produttività dell’agente, i report di performance contengono anche i rating per ogni agente. Ti permettono di comparare gli sforzi di diversi agenti, filtrandoli per disponibilità, conoscenze e velocità.

Classifica Agenti
La classifica degli agenti è un report completo di tutte le recensioni positive e negative che i clienti hanno lasciato ai tuoi agenti. Il report include i commenti dei clienti, la data della conversazione, e offre anche opzioni di navigazione per i ticket relativi al feedback.

Report delle Tag
I Report delle Tag ti danno un’idea di quali tag sono più prevalenti all’interno dei ticket del tuo servizio clienti. L’accesso a questo report organizzato può darti un’idea di quali sono i problemi più comuni in relazione ai tuoi servizi, permettendoti di dirigere e migliorare il tuo servizio clienti o i tuoi prodotti.

Report di conformità SLA
Controlla tutte le procedure in accordo o meno con i protocolli SLA di un certo periodo. I report di conformità SLA ti permettono di organizzare gli SLA per data, dipartimento e agente, permettendoti di vedere tutto chi eccelle e chi ha bisogno di migliorare.

Report dei registri SLA
I report dei registri SLA ti danno un quadro generale delle SLA mancate o seguite in un dato periodo. I log SLA mostrano il richiedente (cliente), il Numero del ticket, l’inizio SLA, il dipartimento relativo, l’agente, la data di consegna, la data di completamento e il tempo rimanente\passato in eccesso.
Tutti i registri possono essere esportati in un file CSV,

Disponibilità degli agenti
Il report di disponibilità degli agenti ti permettono di monitorare il livello di disponbilità dei tuoi agenti. Potrai vedere quando gli agenti sono stati online e quanto tempo hanno impiegato a rispondere ai ticket, alle chat e alle chiamate. Per facilitare la condivisione, potrai esportare tutti i dati su un file CSV.

Report Agenti
Il report agenti ti dà una visione generale dei tuoi agenti, fornendoti tutti i dati sul tempo di lavoro, le vendite, le recensioni, il tempo medio di risoluzione delle chat, o il tempo medio di risposta. Potrai filtrare i report per data, dipartimento, canale e agente per ricevere una visione accurata di come stanno lavorando i tuoi team.

Report Canale
I report di canale ti danno un’idea su quali sono i canali più utilizzati dai clienti. Il Report Canale ti dà informazioni dettagliate su email, chiamate, chat, contatti, solleciti, feedback, messaggi si Facebook, Tweet e tanto altro.
I report sui canali, come la maggior parte dei report di LiveAgent, possono essere visualizzati con schema ad area, a linee, con grafico a colonne e a torta.

Report di dipartimento
I report di dipartimento ti danno i dati sui ticket ricevuti e risolti attraverso diversi canali di comunicazione. I report ti permettono anche di misurare le performance dei dipartimenti relativamente al feedback e alle recensioni.

Report Temporali
I Report Temporali ti danno una visione d’insieme del numero totale di ore e minuti spesi nella risoluzione di ogni ticket. Dentro il report, gli utenti possono vedere il numero del ticket e controllare l’andamento del ticket stesso, accedendo a dati come il nome dell’agente che lo gestisce, il tempo registrato, e tutte le note addizionali.
Questo report ti permette di filtrare i ticket per cliente o per agente assegnatario.

Funzionalità aggiuntive che ti permettono di monitorare il tuo supporto clienti
LiveAgent offre più di 180 funzionalità help desk che ti permettono di monitorare il servizio offerto ai tuoi clienti. Ecco alcuni esempi.
Notifiche Email
Anche se il sistema di notifica di LiveAgent funziona più che bene, alcuni preferiscono le classiche notifiche via email. Attiva le notifiche email per ricevere una notifica ogni volta che:
- Un ticket viene assegnato ad un agente
- Un cliente risponde ad un ticket
- Quando un ticket viene assegnato al dipartimento a cui appartieni
Notifiche Slack
La notifica Email non ti basta? Attiva le notifiche Slack. Ogni volta che un ticket riceve una risposta, viene aperto o risolto, verrai notificato su Slack. Slack può anche notificarti sulle modifiche alle regole di automazione avvenute mentre eri via.

Esportazione Ticket
Come detto prima, i dati di LiveAgent possono essere esportati su file CSV. In più, LiveAgent ti dà l’opzione di esportare ticket singoli. Questi ticket esportati contengono lo status, il nome del cliente, l’email, il numero del ticket, il tipo di dipartimento, il nome dell’agente, tutte le tag, l’argomento, la preview delle email, data di creazione, ID della conversazione e tanto altro.
Cronologia online del ticket
Sei fuori dall’ufficio e non hai modo di loggare su LiveAgent, ma hai bisogno di controllare un ticket specifico? Chiedi ai tuoi agenti di inviarti un link per la cronologia online del ticket. Senza autenticarti, potrai leggere la cronologia del ticket cliccando sul link.

La cronologia online del ticket via URL è una delle opzioni preferite degli agenti. Lo strumento perfetto per gestire ticket dei clienti VIP mentre si è in vacanza ai tropici,
Registrazioni di chiamata illimitate
LiveAgent offre spazio illimitato per conservare le registrazioni delle tue chiamate. Se hai bisogno di monitorare la qualità delle risposte dei tuoi agenti, puoi farlo tranquillamente ascoltando il playback di ogni chiamata.
Sommario Chat
Vuoi controllare l’efficienza dei tuoi agenti nel gestire i ticket in tempo reale? Usa il sommario delle chat per supervisionare i tuoi agenti ed assistere al meglio i tuoi clienti.

LiveAgent funge anche da sistema di monitoraggio dei social. il nostro sistema di integrazione Twitter ti permette di tenere sotto controllo delle parole chiave specifiche. Per esempio, se decidessi di seguire in tempo reale la parola LiveAgent, ogni volta che questa viene usata da qualcuno su Twitter (a prescindere dal fatto che il tweet sia una menzione, una tag o un @), i Tweet verranno automaticamente convertiti in un ticket e portati sulla tua dashboard.
Questo ti dà la possibilità di monitorare cosa ne pensano i clienti del tuo business. Questo tipo di analisi ti danno la possibilità di migliorare prodotti e servizi.
Benchmark e Classifiche
Benchmark e Classifiche ti danno un’idea del livello di performance dei tuoi agenti, dandoti la possibilità di comparare i loro sforzi. Ti permette di controllare il tempo passato online, quanti messaggi sono stati gestiti, e chi ha ottenuto più recensioni positive durante la giornata.

I dati possono essere filtrati per:
- Oggi
- Ieri
- Questa settimana (Lunedì-Domenica)
- La scorsa settimana (Lunedì-Domenica)
- Gli ultimi 7 giorni
- Gli ultimi 30 giorni
- Gli ultimi 90 giorni
- Questo Mese
- Il mese scorso
- Quest’anno
- L’anno scorso
- Sempre
Feedback e suggerimenti
Feedback e consigli ti permettono di raccogliere idee e feedback per i futuri sviluppi. Lascia che i tuoi clienti discutano sul tuo forum, e scopri cosa è veramente importante per loro.
Integrazioni di terze parti
LiveAgent si può integrare con più di 40 applicazioni esterne, incluse alcune app di monitoraggio della soddisfazione dei clienti. Un ottimo esempio è Nicereply, che ti permette di esaminare il feedback che i tuoi clienti lasciano tramite sondaggi NPS, CES e CSAT.
Integrali con la live chat di LiveAgent e inserisci dei sondaggi nelle tue email per assicurarti di essere sempre al corrente dei bisogni dei tuoi clienti.
Quali sono i benefici di un adeguato controllo dei report del tuo servizio clienti?
Miglioramento del servizio
Il principale beneficio tratto dall’analisi dei report del servizio clienti, sia settimanalmente che mensilmente, è avere la possibilità di capire cosa sta andando bene e cosa invece ha bisogno di miglioramenti. Per esempio. potresti notare che ricevi più Chat che chiamate al telefono, e che quindi avrai bisogno di gestire diversamente le tue risorse (agenti) per assicurare un servizio clienti senza intoppi.
Inoltre, questi report ti possono dare informazioni su quali agenti hanno bisogno di training addizionale. Se noti che alcuni agenti continuano a ricevere feedback negativi dai clienti mentre altri agenti stanno facendo un lavoro eccellente, ciò potrebbe significare che gli agenti non hanno ricevuto abbastanza training, o che non stanno usando le migliori pratiche per comunicare con i clienti.
Migliora il livello di soddisfazione del cliente
Analizzare i report ti permettono di accorciare le distanze fra ciò che ti aspetti dalla tua brand e ciò che viene offerto. Una volta identificate queste distanze, potrai migliorare il tuo servizio, e ciò verrà sempre notato dai tuoi clienti. Migliorando il servizio, migliora anche la soddisfazione dei tuoi clienti, e ciò porta tanti vantaggi.
I clienti di ritorno acquisteranno più frequentemente, spenderanno più soldi, e raccomanderanno la tua brand ad altri potenziali clienti, sia di persona che online.
Più vendite
Migliorando il servizio, migliorerai il livello di soddisfazione dei tuoi clienti, I clienti felici tendono a consigliare il tuo business ad altri, il che porta più clienti e più acquisti. In sostanza, è un ciclo senza fine e bisogna sfruttarlo migliorandosi continuamente analizzando report ed analisi statistiche all’interno di LiveAgent.
Knowledge is power, and when it comes to customer service, a necessity.
Get a detailed overview of everything happening inside your help desk, and improve your service today. Try your free 30-day trial, no credit card required.
Scopri il piano Enterprise di LiveAgent, la soluzione completa per le aziende che include funzionalità avanzate come assistenza clienti prioritaria, integrazione WhatsApp assistita, gestione dei rilasci programmati e ruoli personalizzati. Approfitta di 2 mesi gratuiti con fatturazione annuale. Inizia la tua prova gratuita senza carta di credito e potenzia il tuo servizio clienti oggi stesso!
Sii felice con il software di soddisfazione del cliente
Prova il miglior software di soddisfazione clienti del 2024 con LiveAgent: supporto rapido, personalizzato e multicanale. Prova gratuita 30 giorni!





